Skip to main content
🧭 Zone 09

vC-Suite

Virtual executive advisory engines for CIO, CTO, CISO, and CCO functions

The vC-Suite provides AI-powered virtual executive advisory across four critical functions: vCIO (technology strategy), vCTO (architecture and innovation), vCISO (security leadership), and vCCO (compliance governance). Each advisory engine generates data-driven recommendations tailored to client-specific context.

What You'll See

Real screens from the DevOps AI control plane — populated with representative data.

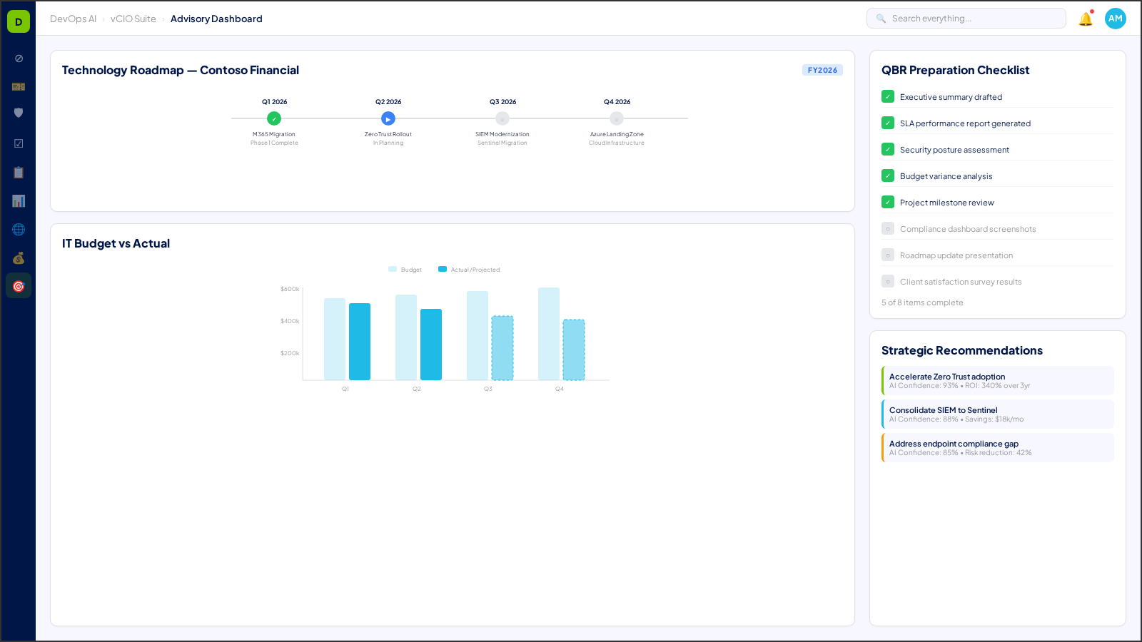
vC-Suite — Executive Advisory Dashboard with KPI scorecards
vCIO strategic advisory view — technology roadmap, budget forecasting, and board-ready reports
vCIO strategic advisory view — technology roadmap, budget forecasting, and board-ready reports

8 Process Areas

Each process area is classified with a Human-in-the-Loop (HITL) gate level — defining the boundary between AI autonomy and human oversight. Click any process area for a deep dive.

vCIO Advisory Engine

L2 — Approve to Proceed

Technology roadmap generation, budget planning, vendor evaluation, and strategic initiative prioritization — all contextualized to each client's environment.

Deep Dive →

vCTO Architecture Reviews

L2 — Approve to Proceed

Infrastructure architecture assessment, modernization recommendations, cloud migration planning, and technical debt analysis.

Deep Dive →

vCISO Security Program

L2 — Approve to Proceed

Security program maturity assessment, risk register management, security budget allocation, and board-ready reporting.

Deep Dive →

vCCO Compliance Governance

L2 — Approve to Proceed

Chief Compliance Officer advisory with regulatory landscape monitoring, compliance program oversight, and policy effectiveness scoring.

Deep Dive →

Executive KPI Dashboards

L0 — Fully Automated

Real-time executive dashboards with client profitability, service delivery metrics, security posture, and growth indicators.

Deep Dive →

Technology Roadmap Management

L2 — Approve to Proceed

Living technology roadmaps per client with milestone tracking, dependency mapping, and progress reporting.

Deep Dive →

Client Profitability Analysis

L1 — Notify

Per-client profitability calculations including all direct costs, allocated overheads, and margin optimization recommendations.

Deep Dive →

Strategic Recommendations

L1 — Notify

AI-generated strategic recommendations based on industry benchmarks, peer comparisons, and emerging technology trends.

Deep Dive →

QBR Framework Builder

L1 — Notify

Configurable QBR framework templates with automated data aggregation from all zones — generating executive-ready quarterly business review decks.

Deep Dive →

Cross-Zone Executive Briefings

L1 — Notify

AI-generated executive briefings that synthesize operational intelligence across all 15 zones into concise, role-appropriate summaries.

Deep Dive →

Risk Appetite Modeling

L3 — Human Only

Strategic risk appetite definition and modeling — mapping risk tolerance thresholds, investment prioritization, and security posture targets.

Deep Dive →

MSP Benchmark Comparison

L0 — Fully Automated

Anonymized MSP performance benchmarking — comparing operational metrics, ticket resolution times, and profitability ratios against industry peers.

Deep Dive →

Executive Alert Escalation

L0 — Fully Automated

Intelligent alert escalation engine that filters, prioritizes, and routes critical operational events to C-level stakeholders.

Deep Dive →

Understanding HITL Gate Levels

Every process area in DevOps AI is classified by its Human-in-the-Loop (HITL) gate level — defining when AI acts autonomously and when human approval is required.

L0 — Fully Automated

AI executes autonomously with full logging. No human approval needed. Examples: ticket classification, monitoring alerts, report generation.

L1 — Notify

AI executes and notifies the assigned human. Human can review, override, or escalate after the fact. Examples: SLA predictions, patch scheduling.

L2 — Approve to Proceed

AI prepares and recommends, but a human must explicitly approve before execution. Examples: change requests, contract modifications, campaign launches.

L3 — Human Only

Humans perform the action with AI providing decision support only. Examples: legal review, privileged access approval, incident legal response.

See vC-Suite in Action

Deploy DevOps AI from the Azure Marketplace and explore vC-Suite capabilities in your own environment.

Get Started on Azure Marketplace